Difference between revisions of "New GUI/Instructions/Schedule Record"
(Created page with "=New GUI - Schedule Record Setup= ==Description== ==Prerequisites== ==Step by Step Instructions==") |
|||
| Line 1: | Line 1: | ||
=New GUI - Schedule Record Setup= | =New GUI - Schedule Record Setup= | ||
| − | ==Description== | + | ===Description=== |
| + | Dahua NVRs and DVRs offer a variety of recording options. You can configure recording schedules based on the following methods: | ||
| + | * General | ||
| + | * Motion Detection | ||
| + | * Alarm Based | ||
| + | * Motion Detection + Alarm | ||
| + | * IVS if the feature is available depending on the model. | ||
| − | + | These schedules can be set individually for each camera or copied to all cameras. | |
| + | ===Prerequisites=== | ||
| + | * Dahua NVR or DVR with 2018 firmware | ||
| + | * Internal HDD | ||
| − | ==Step by Step Instructions== | + | ===Step by Step Instructions=== |
| + | 1. From the Main Menu select "Management". | ||
| + | |||
| + | [[file:NewGUIScheduleRecord1.png|600px]] | ||
| + | |||
| + | 2. Select the "Storage" option from the drop-down menu. | ||
| + | |||
| + | [[file:NewGUIScheduleRecord2.png|600px]] | ||
| + | |||
| + | 3. From the left hand side, select "Schedule". | ||
| + | |||
| + | [[file:NewGUIScheduleRecord3.png|600px]] | ||
| + | |||
| + | 4. Select the channel drop-down menu to choose the channel that you want to adjust the recording schedule for. | ||
| + | |||
| + | [[file:NewGUIScheduleRecord4.png|600px]] | ||
| + | |||
| + | 5. Select "Setting" next to any day of the week. | ||
| + | |||
| + | [[file:NewGUIScheduleRecord5.png|600px]] | ||
| + | |||
| + | 6. You will have the options to set for General Recordings, MD (Motion Detection) , Alarm , MD & Alarm, Intel, and POS (Point of Sale). For this tutorial we are using General Recordings. | ||
| + | |||
| + | [[file:NewGUIScheduleRecord6.png|600px]] | ||
| + | |||
| + | 7. Here you can see that you are able to set multiple periods. For this tutorial we will only be setting one period. Check the "General" box, then select the day or days you want to scheduled recordings for, and then select "Save". | ||
| + | |||
| + | [[file:NewGUIScheduleRecord7.png|600px]] | ||
| + | |||
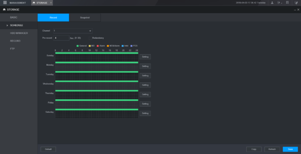
| + | 8. Depending on the days selected from the previous step, you will see green colored bars which represents general recording. | ||
| + | |||
| + | [[file:NewGUIScheduleRecord8.png|600px]] | ||
| + | |||
| + | 9. You can select "Copy" to mirror the same schedule to another channel/camera. Select "Save" in the Copy menu. Then select "Save" at the bottom to save all settings. | ||
| + | |||
| + | [[file:NewGUIScheduleRecord9.png|600px]] | ||
| + | |||
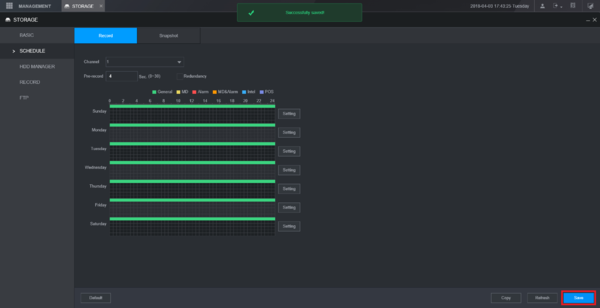
| + | 10. If your changes were successfully saved, a pop-up will appear at the top notifying you as such. | ||
| + | |||
| + | [[file:NewGUIScheduleRecord10.png|600px]] | ||
Revision as of 21:05, 4 April 2018
Contents
New GUI - Schedule Record Setup
Description
Dahua NVRs and DVRs offer a variety of recording options. You can configure recording schedules based on the following methods:
- General
- Motion Detection
- Alarm Based
- Motion Detection + Alarm
- IVS if the feature is available depending on the model.
These schedules can be set individually for each camera or copied to all cameras.
Prerequisites
- Dahua NVR or DVR with 2018 firmware
- Internal HDD
Step by Step Instructions
1. From the Main Menu select "Management".
2. Select the "Storage" option from the drop-down menu.
3. From the left hand side, select "Schedule".
4. Select the channel drop-down menu to choose the channel that you want to adjust the recording schedule for.
5. Select "Setting" next to any day of the week.
6. You will have the options to set for General Recordings, MD (Motion Detection) , Alarm , MD & Alarm, Intel, and POS (Point of Sale). For this tutorial we are using General Recordings.
7. Here you can see that you are able to set multiple periods. For this tutorial we will only be setting one period. Check the "General" box, then select the day or days you want to scheduled recordings for, and then select "Save".
8. Depending on the days selected from the previous step, you will see green colored bars which represents general recording.
9. You can select "Copy" to mirror the same schedule to another channel/camera. Select "Save" in the Copy menu. Then select "Save" at the bottom to save all settings.
10. If your changes were successfully saved, a pop-up will appear at the top notifying you as such.